- 2025-09-25
- 行业动态
戈瑙气流磨:一体化粉碎与分级机系统怎么解决粉体处理难题?
在高端粉体制造领域,传统机械粉碎粒度分布宽,产品一致性差,影响最终性能;热敏性物料易变性失活,无法兼顾细度与活性;分级机与粉碎设备分离,多次处理导致污染风险高、能耗大……这些问题该怎么样解决?其实只需要一台戈瑙智能气流磨即可。

一、产品是什么?
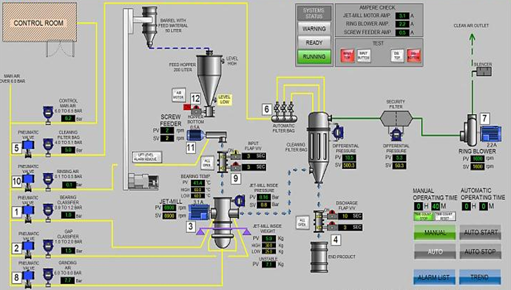
这是一款集高速气流粉碎技术与动态涡轮分级机于一体的高性能粉体处理系统,能够提供粉碎,以及从颗粒到粉体的精密控制解决方案。该设备通过压缩气体(如压缩空气、氮气)产生超音速气流(300m/s以上),使物料在研磨腔内通过颗粒间相互对冲碰撞、剪切实现粉碎,并经由内置的高精度分级轮实时分离达标粉体,未达标粗粉继续旋回至研磨腔内继续研磨变细直至达标后排出进行收集,实现“粉碎-分级-收集”全流程闭环操作。
二、有什么用?
戈瑙气流磨通过调节分级轮转速,可实现对产品从微米级到亚微米级的粒度控制,满足窄分布与高一致性的生产要求;同时采用低温粉碎、惰性气体保护及无接触研磨工艺,能够有效处理医药、电池材料、高端化学品等对热、氧敏感物料;在此基础上,该设备集粉碎与分级功能于一体,避免了外接分级机带来的物料转移污染与损耗,显著提升工艺连续性与操作安全性。

三、为什么选戈瑙?
1. 精度控制能力突出
戈瑙气流磨搭载高效涡轮分级系统,可通过平稳调节超高速分级轮转速实现对成品粒度的精确稳定控制。该系统能够有效减少粗颗粒残留或过粉碎现象,满足锂电池材料、太阳能光伏用贵金属粉末(银粉、铜粉)、MLCC镍浆用超细镍粉、医药粉末等领域对粒度一致性和分布集中性的严苛要求。
2. 智能稳定运行可靠
依托先进的流体力学与可视化控制结合系统,设备可实时监测关键参数并存储多组工艺方案。在切换物料品类时,操作人员可快速调用预设参数,加之管件及腔体可快捷拆卸、更换清理、大幅缩短调试时间,确保生产流程的连贯性与产品批次间的一致性。
3. 广泛适配多类场景
设备支持压缩空气、氮气等多种气源配置,可灵活适应锂电池正负极材料、医药中间体、先进陶瓷材料粉末、各类金属粉体等不同行业的研磨、分散加工需求。这种多场景适配能力使其成为跨领域粉体处理的优选解决方案。
戈瑙智能气流磨以粉碎与分级机一体化设计,正解决高端粉体制造中的粒度分布控制、热敏保护、物料抗污染性、回粉率表现等核心难题,提升了生产工艺的连贯性与稳定性,确保了产品的一致性和可靠性,持续赋能锂离子二次电池、固态电池材料、医药、太阳能光伏材料、先进电子陶瓷、导电浆料材料等产业产品质量与生产效益的提升。




